Android App Desktop Head-Server 577 Messpunkte 8 Anlagentypen

Stromfee Hub

Das vollständige Betriebssystem für Ihre Energieanlage. Biogas, PV, Wind, BHKW, Batterie und Wärmenetz — alles in einem System.

Stromfee OS Dashboard
18
Module
577
Messpunkte
8
Anlagentypen
5
BHKW-Aggregate
6
Prozessstufen Gas
Module im Überblick
Jedes Modul im Stromfee Hub — als Screenshot auf dem Tablet dargestellt
Allgemein
Dashboard
Echtzeit-Börsenstrompreis (aWATTar), KPI-Karten für Dokumente, Rechnungen, Störungen. Letzte Aktivitäten auf einen Blick.
Dokumente
Dokumentenmanagement (DMS)
Upload per Kamera/Galerie, 7 Kategorien, Volltextsuche, OCR-Extraktion. Speicherstatistiken und Kategoriefilter.
Dokumente
Dokument hochladen
Kategorie wählen, Datei auswählen, Anmerkungen hinzufügen. KI-gestützte Texterkennung auf Wunsch.
Finanzen
Rechnungsverwaltung
3 Typen: Angebot, Eingehend, Ausgehend. Workflow von Entwurf bis Bezahlt. Filter nach Status.
Finanzen
Neue Rechnung erstellen
Typ, Nummer, Kontakt, Datum, Betrag, Status. Notizen und automatische Nummerierung.
Betrieb
Störungsmanagement
4 Prioritätsstufen, Foto-Anlage, Status-Workflow. Offen, In Bearbeitung, Erledigt. Zuordnung nach Bereich.
Betrieb
Logbuch
5 Kategorien: Notiz, Betrieb, Wartung, Vorfall, Schichtübergabe. Lückenlose Dokumentation aller Ereignisse.
Betrieb
Wartungsplanung
Intervalle von täglich bis jährlich. 8 Baugruppen, 5 Verantwortliche. Protokoll bei Abschluss mit Stunden und Teilen.
Energie
PV-Analyse
Echtzeit-Leistung, Börsenstrompreis Day-Ahead. 3 Wechselrichter mit Status und Wirkungsgrad. Redispatch-Dokumentation.
Energie
Windkraft
2 WEA (Enercon E-82), Leistungskurven, Windgeschwindigkeit. Rotor-Drehzahl, Generator-Temperatur, Redispatch Wind.
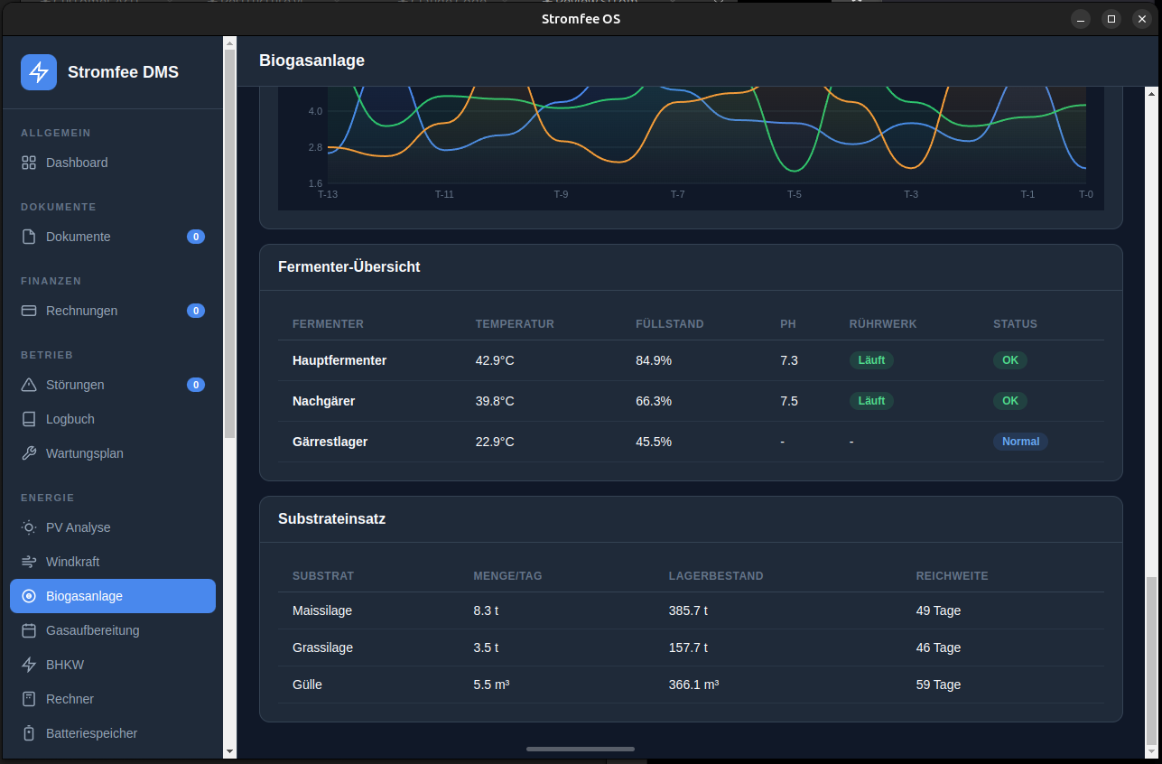
Energie
Biogasanlage
347 kW, 54% CH4, 3 Fermenter mit Temperatur und pH. Gasproduktion 24h, Rührwerke, Feststoffdosierer.
Energie
Gasaufbereitung
6-Stufen-Prozess: Biologische Entschwefelung bis Druckwasserwäsche. H2S-Tracking, Aktivkohlefilter, Gasdurchfluss 24h.
Energie
BHKW Flottenübersicht
5 Aggregate (1801h/1982h), 2.220 kW Gesamtleistung, +6175 €/Tag Flex-Erlös. Predictive Maintenance pro Modul.
Energie
BHKW Wirtschaftlichkeit
Gasqualität, Feuchtemessung, Aktivkohlefilter. Kostenrechnung: 6.522 € Erlöse, 347 € Kosten, +6.175 € Marge/Tag.
Rechner
Flex- & Substratrechner
BHKW Flexrechner: Grenzkosten, Break-Even, Jahresertrag. Substratrechner: oTS, Biogas, Methan, Raumbelastung.
Energie
Batteriespeicher (BESS)
SoC/SoH-Gauges, Lade-/Entladeleistung. 12 Zellmodule im Monitoring, BMS-Schutz, Arbitrage-Wirtschaftlichkeit.
Landwirtschaft
Tierzucht
8 Tierarten, Herdenmanagement. Fütterung: Futterart, Tagesmengen. Gesundheit: gesund, Behandlung, Quarantäne.
Wärme
Wärmenetz-Analyse
Vor-/Rücklauf-Temperaturen, Volumenstrom, Pumpen. 5 Übergabestationen mit individueller Überwachung.
Betrieb
Anlagenüberwachung
Predictive Maintenance: 11 Komponenten, farbcodierte Verschleißbalken, Trend %/Woche. 12-Wochen-Entwicklungsdiagramm.
System
Datenimport & Schnittstellen
4 NUC-Datensammler, InfluxDB-Konfiguration. Modbus TCP/RTU, WR-API, SCADA/OPC-UA Anbindung.
System
Kundenverwaltung
Multi-Mandanten: Kunden, Standorte, Benutzer. Rollen: Super Admin, Kunden-Admin, Mitarbeiter mit Modul-Berechtigungen.
Stromfee Hub — Ihre Hardware
Android-Tablet im Kiosk-Modus + Desktop Head-Server für den Dauerbetrieb
📱
Android-Tablet
Lenovo Tab M11, Kiosk-Modus, Kamera für DMS-Upload. Offline-fähig mit automatischer Synchronisation.
🖥
Head-Server
Linux-Rechner mit Electron Desktop-App. Express.js REST-API, SQLite-Datenbank. systemd für Dauerbetrieb.
🔒
Sicherheit
PIN-geschützt, Login mit Rollen. Auto-Lock bei Inaktivität. Alle Daten lokal — kein Cloud-Zwang.
🔃
Sync-Architektur
Bidirektionaler Sync zwischen Tablet und Server. Last-Write-Wins Konfliktlösung. Funktioniert auch offline.
Echtzeit-Preise
aWATTar Day-Ahead Börsenpreise im 15-Min-Cache. Automatische BHKW-Fahrplanoptimierung.
📈
577 Messpunkte
280 Analog, 85 Temperatur, 60 Digital, 35 Zähler, 100 Ethernet/Modbus, 50 berechnete Werte.

Interesse am Stromfee Hub?

Lassen Sie sich unverbindlich beraten — wir konfigurieren das System für Ihre Anlage.

Jetzt anfragen